热门产品 Hot
最新资讯 New
联系我们 Contact
搜索 Search
无负压供水动画演示和无负压供水控制原理是怎样的?
时间:2020-01-30 16:32 来源:中赢供水 作者:中赢供水厂家 点击:
次
无负压供水动画演示和无负压供水控制原理是怎样的?
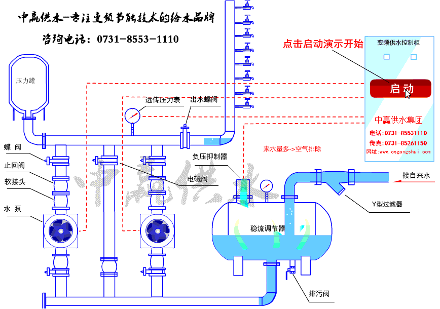
1、无负压供水动画演示图

2、无负压供水控制原理
无负压设备通过调节水泵的转速来保持管网压力恒定,在系统出水管路处检测的压力小于设备的启动压力值时,智能变频控制系统能够自动调节水泵转速使出口压力恒定。水泵达到工频转速运行但压力达不到设定压力时,系统按顺序启动P2、P3水泵;随着用水量的减少,出口压力上升,水泵的转速逐渐降低,如果水泵转速降至系统设置的最低转速,系统按P3、P2、P1停止水泵运行。
1、无负压供水动画演示图

2、无负压供水控制原理
无负压设备通过调节水泵的转速来保持管网压力恒定,在系统出水管路处检测的压力小于设备的启动压力值时,智能变频控制系统能够自动调节水泵转速使出口压力恒定。水泵达到工频转速运行但压力达不到设定压力时,系统按顺序启动P2、P3水泵;随着用水量的减少,出口压力上升,水泵的转速逐渐降低,如果水泵转速降至系统设置的最低转速,系统按P3、P2、P1停止水泵运行。







