最新资讯 New
联系我们 Contact
搜索 Search

-
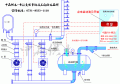
自动变频恒压供水泵安装图及工作原理
- 自动变频恒压供水泵安装图 自动变频恒压水泵工作原理图

-
各方建言献策长沙二次供水系统产业实现高质量发展
- 发展的过程中有一些是绕不过的坎儿,借助新兴的科技发展二次供水系统产业;推动环保新材料的研制和产业化;二次供水系统产业高质量发展离不开环境的监测,要推动环境监测产业的发展;加快高端二次供水系统产业的发展;

-
广西无负压供水设备产业成“绿色动能”新引擎
- 在发展无负压供水设备,壮大节能环保产业,发挥无负压供水设备在促进国内等重点地区节能减排中的作用,搭建节能环保项目与无负压供水设备供需双方交流对接平台,为重点用能单位和节能环保企业创造一个把握绿色政策导向、洞悉产业规律

-
数字化—节能湖北变频恒压供水设备产业发展新动能
- 随着以节能物联网为代表的新技术在变频恒压供水设备产业应用逐步深化,作为典型的、传统的节能环保产业,迎来新的发展机遇,数字化创新运用将持续为该产业赋能。

-
水箱变频供水设备节能显著噪音低占地少
- 水箱变频供水设备与普通的变频供水设备和无负压供水设备相比,具有节能显著、噪音低、占地少、可靠性高等优点,是目前最先进的供水模式。

-
二次增压供水设备助推中赢供水科技化进程现代化
- 二次增压供水设备助推中赢科技化进程现代化进程,中赢供水采用国际先进的无负压变频供水方式,集无负压供水、变频供水、二次供水、无塔供水方式于一身,具有技术性能稳可靠,处理效果好,投资省,占地少,维护方便等优点

-
中赢全自动无压供水设备未雨绸缪,全力迎接供水新机遇
- 中赢全自动无压供水设备未雨绸缪,全力迎接供水高峰,4月中旬以来,中赢公司各部门、各代理商、各经销商、各办事处陆续开展供水设备排查维护工作,先后完成了包括厂用变压器、变频器、配电柜、水泵、电机等维护保养工作,保证设备“不带病运行”,确保水量足,让客户感受中赢品质供水设备给他带来的便利

-
高楼小区二次供水设备常见故障如何解决?
- 高楼小区二次供水设备常见故障及快速排除指南1、 触摸屏上显示压力表异常?原因:1分钟内设备打不上压力或者远传压力表坏了。 解决方法:1、检查远传压力表是否正常。2、检查进水阀门是否打开并给水泵排气。3、手动操作水泵5秒后,再点自动运行。4、把单泵退泵频率调到20以上。5、更换远传压力表

-
政策青睐矢量变频给水设备制造业上云 工业智能市场受关注
- 所谓矢量变频给水设备制造业上云,是指云服务商为企业提供计算、存储、网络、安全、应用程序等云服务,建设一个数据模式库,将企业的人事、销售、生产等各个方面链接起来,提高效益。而工业云与工业互联网、工业互联网平台和工业APP则同属矢量变频给水设备智能制造的基础设施

-
无负压供水动画演示和无负压供水控制原理是怎样的?
- 无负压供水动画演示和无负压供水控制原理是怎样的? 1、无负压供水动画演示图 2、无负压供水控制原理 无负压设备通过调节水泵的转速来保持管网压力恒定,在系统出水管路处检测的压力小于设备的启动压力值时,智能变频控制系统能够自动调节水泵转速使出口压力恒定。水泵达到工频转速运行但压力达不到设定压力时,系统按顺序启动











